把控成本有一套 LNG重卡还得看乘龙M5
2017-07-20 10:40:28类型:转载来源:乘龙汽车 作者:sean
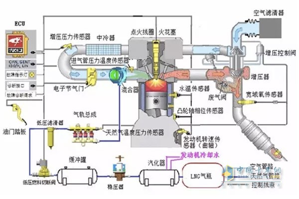
LNG重卡,即以液化天然气(LNG)作为发动机燃料的重卡,也就是我们俗称的天然气重卡,那么这类新能源车辆究竟有哪些优势呢?作为国内天然气重卡届中流砥柱的乘龙M5,可是十分有发言权的,今天,乘小龙就来给大家好好讲解下我们的乘龙M5的天然气重卡!
把控成本有一套,乘龙M5性价比高
一般来说,“成本”二字运输行业的重中之重。而我们的乘龙M5天然气重卡在把控成本方面是极为出色的。
乘龙M5天然气车应用多项节气技术,如低风阻设计、节气开关设置、电控硅油风扇、ESI控制系统,降低整车百公里气耗,降低运营成本;轻量化技术与模块化技术的应用,使得乘龙M5整车底盘自重轻至8.8吨,高效节能;电磁离合风扇根据发动机温度自动调整风扇转速,节省了风扇能耗,结合多态节能开关的使用,显著降低3-5%的气耗;用户可通过智能省气开关,根据行车工况选择合适的档位,使发动机处于在各种工况下都处于最省气的状态,运输成本再次降低!

乘龙M5性价比高
领先工艺乘龙造,黄金供应最可靠
冲压工艺、焊装工艺、涂装工艺、总装工艺,先进的四大工艺无疑大大增强了乘龙M5天然气车的可靠性。先进的冲压工艺,大梁采用亚洲最大、国内唯一的6300吨压力机一次冲压成型,抗弯、抗翘曲能力强;先进的焊装工艺,驾驶室全部采用机器人进行无缝焊接,焊接水平高,密封性好。质量更稳定;先进的涂装工艺,经过镀锌层、阴极电泳、中涂漆、金属漆、罩光漆五道先进涂装工艺,打造耐腐蚀能力强,10年防锈车身;先进的总装工艺,拥有中国南方最长的商用车总装生产线,年产能达8万辆。

乘龙M5天然气车可靠性高
优选玉柴、法士特、弗列加、WABCO、圣达因、方盛等黄金供应链零部件,融汇前沿天然气重卡技术,品质卓越!
动力提升跑得快,电控系统效率高
乘龙M5天然气车采用玉柴6MKN高效能发动机,375马力的强劲动力弥补业内340马力天然气重卡动力不足的缺点,在降低燃料费用的同时提升动力匹配,最大爬坡度达22%,低转速高车速,燃烧更充分效率更高;匹配方盛457后桥,重量轻,气耗低,在保证车速的情况下,提高运营效率;搭配法士特多档变速箱,头档速比大,扭矩提升,爬坡能力强!

乘龙M5天然气车动力提升快
ESI电控系统的应用,让乘龙M5天然气车的玉柴发动机能通过控制策略优化、增压器匹配等措施,使得发动机加速响应快,动力性更好。
ps:ESI系统——Electroncontrol Single-point Injectsystem——玉柴电控单点喷射天然气发动机控制系统
安全行车很简单,龙骨框架护周全
乘龙M5天然气车采用龙骨框架结构驾驶室,为驾驶员提供铠甲式防护;ABS系统采用WABCO牌,制动单元稳定性超强;宽大的前风窗与六大后视镜,驾驶员的视野更开阔,增加行车安全性!

乘龙M5天然气车龙骨结构视野好
匹配国内知名品牌圣达因气瓶,经过严格高空摔落、火烧、抖动等试验验证,安全可靠!
内饰设计人性化,舒适驾驶降疲劳
乘龙M5驾驶室按照欧洲人形体进行设计,驾驶室宽2460mm,宽大空间,自在享受!超宽的前挡风玻璃让驾乘人员拥有开阔视野;高端气囊减震座椅能够有效降低身体由于长时间驾驶所产生的疲劳感。

乘龙M5天然气车驾乘舒适
人性化的内饰设计,也让乘龙M5多了一些人情味儿,气动助力可调节方向盘,在享受舒适驾驶的同时有效降低驾驶人员的疲劳度;四点悬浮驾驶室,减振能力国内领先!
在了解乘龙M5天然气重卡的优势后,老司机们有没有动心?最近天然气重卡似乎有再次回暖的趋势,希望老司机们能够审时度势,在购买天然气重卡的时候能做出最合理的选择,我们也期待乘龙M5天然气重卡为用户带来更多生财的机会、为用户创造更多价值!
标签: 乘龙 成本
热门文章
- 冠军选手来了!看运多多·傲运... 2023-08-01
- “清一色绿色军团”,“铁粉”... 2023-08-01
- 复购6辆奔驰卡车!魏国清用高端... 2023-07-31
- 对话远程:如何用五年 成为首... 2023-06-02
- 淄博烧烤爆火VS大运V9热销的密... 2023-05-25
- “挖呀挖”火爆源于美好 大运V... 2023-05-24
- 现代商用车关怀服务行动 驾驶... 2023-05-15
- 深度定制 焕新而来 欧航欧马... 2023-05-15
- 擎领未来 潍柴新能源商用车新... 2023-05-15
- 杨师傅:结缘汕德卡G7S燃气车 ... 2023-04-28





